聯系人:劉小姐
電 話:18581853739
座 機:028-66579066
網 址:www.166580.net.cn
地 址:四川省成都市高新區創業路1號劍恒發展中心5樓510室
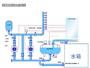
博海箱式無負壓供水設備為小區解決缺水之憂
一年之季在于春,春天是個美好的季節,在如此美好的環境里,是否想將時光都留住呢,可惜轉瞬夏天就會到來,對于夏天你是充滿了期待還是憂愁呢?
就小編個人而言是憂的,夏天酷暑難耐,會為不運動就汗流浹背而憂傷,夏天的黃色高溫預警而無奈,為夏天沒有充足的供水而發愁!
歷年來的8-9月總會有那么一段時間會高掛黃色高溫預警,這不止是對出門的人兒是個考驗,對于住高樓大廈的人兒來說也是一場惡夢。每逢夏季供水情勢總會處于高峰狀態,基本從6月份起,自來水公司下屬的水廠均滿負荷運行,日供水超過400萬立方米,接近最大供水能力。
供水部門介紹,由于供水量在8-9兩個多月來都保持高位運行態勢,市區部分居民樓由于沒有及時啟用內部的箱式無負壓供水設備,出現了缺水缺壓的現象。按照國家標準要求,市政管網的標準水壓要達到0.14兆帕,也就是滿足14米以下(三層樓高)的水壓正常,三層以上的建筑,按照建設部有關文件,需要小區自行加裝箱式無負壓供水設備,來達到高層居民需要的水壓。在此,小編提醒各小區物管抓緊春天的時光,及時給小區配置箱式無負壓供水設備(特推博海箱式無負壓供水設備),為業主們送上一個暢爽的夏天吧。
箱式無負壓供水設備常識補充:
利用水箱作為整個系統的備用水源,在自來水管網壓力不足或無水時,自動投入使用,自動補充供水,以保證供水的穩定性和連續性。在自來水管網壓力恢復后自動轉換為正常疊壓供水方式。并自動定時循環使用箱體內存水,以保證供水品質。

全天候其用水管網用水量是不斷變化的,自來水管網壓力不能滿足用水要求時,各水泵會在運行過程中根據用水量大小變頻運行,如低峰期水泵轉速減慢,低頻率運行,高峰期高速運行,提高水泵轉速,滿足大流量的用水需求,實現變頻節能效果.


微信在線咨詢

